Monitor the safety of drivers and vehicles by tracking mileage, driving habits and penalties for various violations.
Asses collisions based on captured driving data, videos, and acceleration values, up to 10 seconds before and after a collision.
Track vehicle violations with acceleration, braking, cornering, and speeding data, as well as video recordings and location coordinates.
Stay on top of driver behavior by receiving notifications when a driver's ranking falls below a specified average.
Receive data from all possible sensors to provide a comprehensive monitoring overview of the vehicle and driving habits.
Review fuel consumption and compare with nominal values to improve driving habits, reduce costs, and minimize carbon footprint.
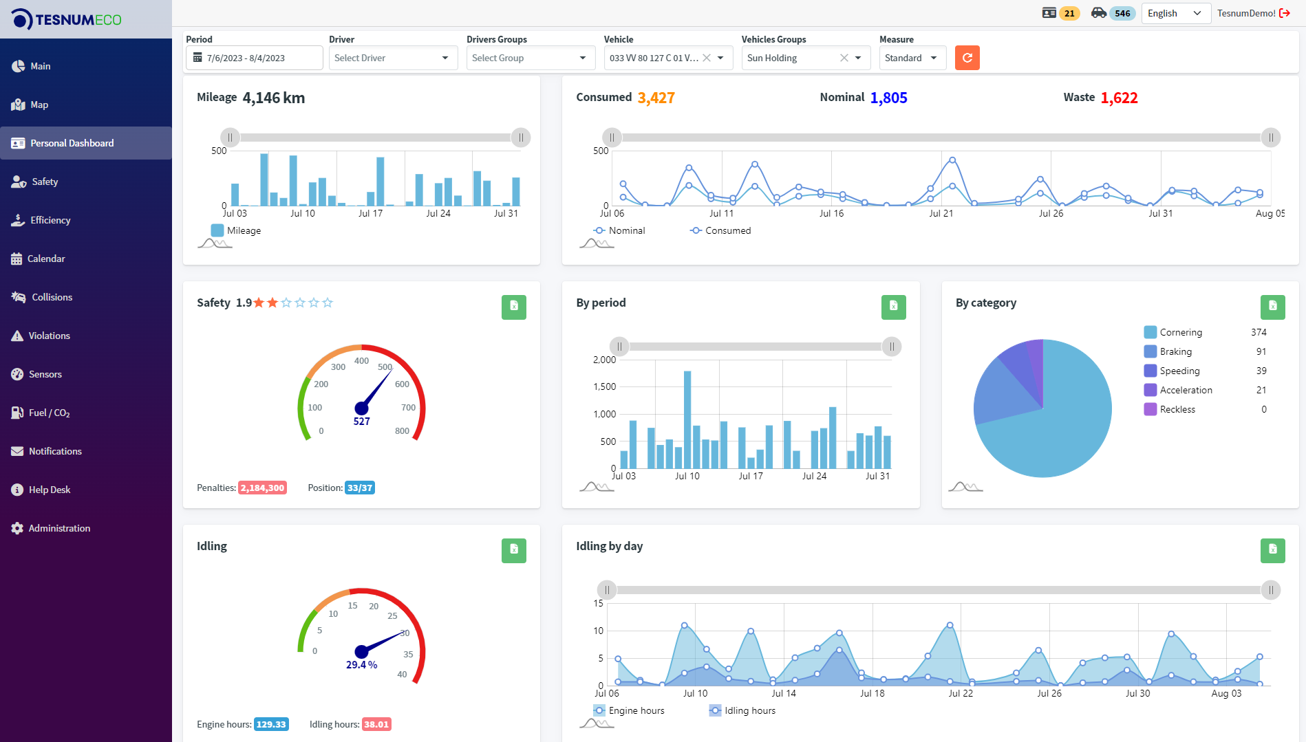
Analyse idling, engine performance, and operational time to identify unnecessary idling.
Easily track and rank vehicles based on driving preferences and violation history per specific time periods.
This comprehensive display includes Mileage, providing insights into both total distance traveled and daily mileage, Fuel Information that tracks consumed fuel and nominal values for efficient fuel management, a Safety Score that evaluates driving performance with penalties calculated per kilometer/mile, and an Idling section offering details on total engine hours and idle hours per day for optimized vehicle usage. The Safety Report further breaks down safety metrics by period and violation category.
This dashboard showcases the overall rank for the chosen driver or group, seamlessly integrating with their Wialon rank, total violations, mileage (in km or miles), and the Score (calculated as penalties divided by mileage). The Score is intricately dissected by violation types, each denoted by a custom-configured color. Users can easily navigate to the Violations dashboard for in-depth details by clicking on any value, ranging from Speeding to Reckless.
Accidents can be analyzed using sensor data, with each incident being expandable to reveal accelerometer values and collision specifics. The map features animations illustrating events leading up to and following the accident, offering a comprehensive view of the incident’s context.
Effortlessly assess violation scores such as Acceleration, Braking, Cornering, Speeding, and Recklessness at varying levels, including medium and extreme. The dashboard provides comprehensive violation insights, featuring detailed information such as vehicle/driver name, date, time, penalties, speed, and address. Users can access photos and videos captured at the moment of the violation, if available. Violation details are visually presented on the map, aiding users in pinpointing hotspots for specific violations.
This dashboard provides a comprehensive overview, showcasing total mileage in both km and miles, consumed fuel in liters or gallons (for vehicles equipped with sensors), and emitted CO2. It also features total fuel consumption and emphasizes Waste/Economy by comparing Consumed and Nominal values. Users can delve into daily fuel consumption and efficiency trends, enabling them to fine-tune performance and optimize resource utilization.
Create and configure thresholds per client need.
Create SMS/email notifications for specified events.
Open tickets, receive support from system expert.
Manage users, drivers and groups, and monitor usage.
TesnumEco allows administrators to manage client organizations and their tokens, as well as subsequent users, drivers and vehicles.
Moreover, the system provides the possibility to monitor the usage of the solution, allowing clients to pay based on the real usage, ensuring fair billing practices.
The system offers a seamless experience for both the Fleet management companies and the Integrators, enabling them to keep track of the relevant information while ensuring the security and privacy of the data.
Our systems are designed to be versatile and work with different types of devices. TesnumEco works and recievies data from Wialon.
We offer support for a wide range of hardware, including devices for vehicles, machinery, stationary assets, and even people.
At your service 24/7, we operate across all regions and time zones thanks to our partner companies, offering assistance to our clients in a range of languages, including English, Spanish, French, Russian and Armenian.
Our experts will work closely with you to understand your challenges and objectives, crafting a cost-effective hardware and software solution that maximizes efficiency.